您現在的位置:首頁脫硫脫硝
一、石灰石石膏法脫硫原理:
脫硫過程:
CaCO3+SO2+1/2H2O→CaSO3·1/2H2O+CO2
Ca(OH)2+SO2→CaSO3·1/2H2O+1/2H2O
CaSO3·1/2H2O+SO2+1/2H2O→Ca(HSO3)2
催化過程:
2CaSO3·1/2H2O+O2+3H2O→2CaSO4·2H2O
Ca(HSO3)2+O2+2H2O→CaSO4·2H2O+H2SO4
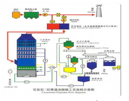
石灰石漿液制備系統主要由石灰石粉貯倉、石灰石粉計量和輸送裝置、帶攪拌的漿液罐、漿液泵等組成,如圖所示。將石灰石粉由罐車運到料倉存儲,然后通過給料機、計量器和輸粉機將石灰石粉送入在漿配制罐。在罐中與來自工藝過程的循環水一起配制成石灰石質量分數為15%~20%漿液。用泵將該漿液經由一帶流量測量裝置的循環管道打入吸收塔內。
石膏是石灰石—石膏法 濕法煙氣脫硫的副產物,脫硫石膏晶體的粒徑為1~250μm, 主要集中在30~60μm, 在脫硫裝置正常運行時產生的脫硫石膏顏色近白色, 采用石灰石-石膏法脫硫石膏的純度一般在90%~95%之間, WFGD中,石膏脫水系統如圖所示。



中威環保集團公司(鄭州中威環保設備有限公司﹑鄭州德斯特自動化設備有限公司)承建國內外:大型燃氣﹑燃油窯爐﹑電阻爐設備﹑自動化控制系統﹑脫硫脫硝設備﹑窯體耐火材料砌筑﹑在線監測裝置“總包”工程。窯爐鍋爐回轉窯環保工程“一站式”解決方案提供商及實施者。
上一頁:氧化鎂脫硫工藝|鍋爐脫硫脫銷設備
下一頁: 沒有了

窯爐鍋爐脫硫塔:脫硫石灰石—石膏法脫硫工藝介紹

鍋爐脫硝氨逃逸在線監測分析儀系統|脫硫脫硝設備

鍋爐SCR脫硝 SNCR脫硝煙氣治理技術

窯爐鍋爐脫硫塔:脫硫工藝介紹

SCR脫硝工藝系統由氨區、脫硝區、催化劑以及其它部分組成

窯爐鍋爐脫硫脫硝設備:氨法脫硫工藝介紹

鍋爐窯爐脫硫塔:雙堿法脫硫工藝介紹

煙氣在線連續監測系統:設計 施工“交鑰匙”工程
版權所有:鄭州中威環保設備有限公司 豫ICP備19039779號-2